Linkbuilding uitbesteden

Aan de hand van gestructureerde linkbuilding werken we maandelijks aan een betere vindbaarheid

Wil je beter vindbaar zijn in Google en heb je de basis in content en technische specificaties al gelegd? Linkbuilding geeft de doorslag om je domein beter te laten ranken. We hebben het overigens niet over ‘slimme trucjes’, maar over het versterken van je online positie.

Wil je weten wat linkbuilding voor je website kan betekenen? Stuur dan gelijk een bericht.

Hulp bij linkbuilding

Waarom is linkbuilding belangrijk ?

Het hebben van relevante en kwalitatieve externe links naar je website geeft zoekmachines het signaal dat jouw site waardevolle en betrouwbare informatie biedt. Hierdoor kan je website stijgen in de zoekresultaten en meer organisch verkeer genereren. Linkbuilding is een cruciaal onderdeel van zoekmachineoptimalisatie (SEO).

Op het internet is er over alles wel iets geschreven. Dit is heel fijn als je informatie terug wilt vinden, maar niet zo fijn als je jezelf uniek wilt onderscheiden. Wanneer er namelijk veel over je onderwerp is geschreven, is de concurrentie heel hoog en ben je moeilijk vindbaar. Naast content en technische specs is (duurzame) linkbuilding in zo’n geval de kers op de taart.

Duurzame linkbuilding is namelijk de enige manier om de concurrentie voor te zijn, op gewilde zoektermen echt vindbaar te zijn en de juiste pagina’s onder de aandacht te brengen.

visual over de werking. van linkbuilding

Wat is linkbuilding?

Linkbuilding, dat eigenlijk beter “het bouwen van autoriteit” genoemd kan worden, houdt in dat andere websites naar jouw website linken. Dit verhoogt de geloofwaardigheid en autoriteit van jouw website in de ogen van zoekmachines.

Linkbuilding is het verkrijgen van vermeldingen (backlinks) op andere websites naar jouw website. Het beeld dat mensen van linkbuilding hebben verschilt heel erg van persoon tot persoon. Waar de ene denkt aan goede SEO praktijken ziet de ander slechte content op spam sites voor zich. Beide is echter waar.

Bij Onder gaan we voor eerlijk verkregen backlinks op websites die daadwerkelijk bijdragen aan je linkprofiel.

Linkprofiel

Heb je een website? Dan is de kans groot dat er al backlinks naar jouw site verwijzen. Denk aan vermeldingen in forums of bedrijfsvermeldingen in online gidsen. Al deze links vormen samen je linkprofiel.

Dit profiel is onmisbaar voor je SEO. Linkbuilding draait namelijk om het versterken van dat linkprofiel. Houd het dus goed in de gaten. Check elke paar weken of er nieuwe backlinks zijn bijgekomen, of er links verdwenen zijn en of de verhouding tussen je links nog klopt.

Autoriteit

Vroeger keek Google vooral naar de kwantiteit van de links die naar jouw website verwezen. In 2012 kwam hier verandering in toen Google zijn Penguin-update uitrolde. Met deze update werden de backlinks met lage waarde minder belangrijk voor de zoekresultaten binnen Google, wat zorgde voor veel verschuivingen.

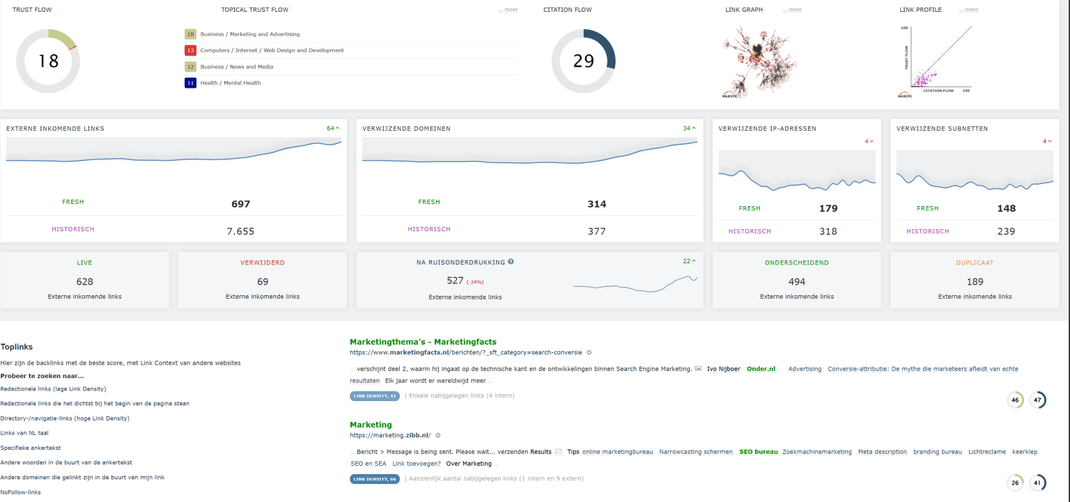
Twee belangrijke maatstafen zijn dan ook de Trustflow (waarde inkomende linkjes) en de Citationflow (hoeveelheid inkomende linkjes). Dit zijn echter niet de enige belangrijke punten van een goede backlink, een goede backlink is afhankelijk van meerdere punten, zoals website verkeer en talloze andere punten.

Samenvatting van de autoriteit/linkbuilding van onder.nl

Voordelen van linkbuilding

  • Verbeterde posities
  • Meer organisch verkeer
  • Grotere online zichtbaarheid
  • Opbouwen van autoriteit (Trust)
  • Verhoogde conversiekansen

Linkbuilding stap voor stap;

  1. Linkprofiel analyse
  2. Linkprofiel analyse concurrenten
  3. Linkbuilding strategie bepaling
  4. Outreach linkbuilding
  5. Linkbuilding analyse
  6. Nieuwe outreach (daarna herhaalt zich het vanaf stap 5)

Waarom linkbuilding uitbesteden?

Linkbuilding uitbesteden is verstandig, omdat het tegenwoordig echt specialistisch werk is. In 2012 kon je nog prima zelf aan de slag, maar zoekmachines zijn nu veel strenger. Je moet rekening houden met de richtlijnen en algoritmes. Doe je dat niet goed, dan kun je zelfs lager gaan scoren in Google. Een specialist weet precies wat wel en niet werkt, bouwt veilige en sterke backlinks op, en zorgt dat jouw website stijgt in de zoekresultaten!

Voordelen van linkbuilding

Gerelateerde sites vergelijken

Man die achter laptop zit om te kijken hoe linkbuilding uitbesteden zijn website kan verbeteren
Linkbuilding strategieën en tips

Linkbuilding strategieën en tips

  • Gastbloggen
  • Broken linkbuilding
  • Infographics
  • Digital PR
  • Organisch linkbuilding
  • Linkruil
  • Lost linkbuilding
  • Niet gelinkte vermeldingen opeisen
  • Directories

De 10 meest effectieve linkbuilding strategieën uitgelegd

  1. Gastbloggen: Gastbloggen is het proces van het schrijven van blogposts voor andere websites in ruil voor een link naar je eigen website.
  2. Broken linkbuilding: Dit houdt in dat je webpagina’s vindt met kapotte links, de eigenaar van die pagina informeert en voorstelt om de kapotte link te vervangen door een link naar een relevante pagina op je eigen website.
  3. Natuurlijke linkbuilding: Dit houdt in dat je hoogwaardige, link-waardige inhoud op je eigen website creëert die anderen van nature willen delen en naar linken.
  4. Linkruil: Dit is wanneer twee websites overeenkomen om naar elkaar te linken.
  5. Linkbuilding: Dit is wanneer je betaalt voor links van andere websites. Het is belangrijk op te merken dat dit door Google over het algemeen als een slechte praktijk wordt beschouwd en kan leiden tot straffen.
  6. Infographics: Het maken en delen van infographics is een andere manier om links te krijgen, omdat mensen ze vaak delen en naar ze linken.
  7. Digital PR: Het verspreiden van persberichten kan ook links genereren, vooral als je nieuws te delen hebt dat anderen interessant vinden.
  8. Directories: Het aanmelden bij lokale bedrijfsvermeldingen en directories kan ook helpen om links naar je website te krijgen.
  9. Unlinked mentions: Heb je veel bereik of ben je eens in de actualiteiten genoemd? Doe outreach naar deze sites en vraag om een link in de tekst naar jouw website.
  10. Reclaim lost links: Bekijk je linkgeschiedenis en kijk waar er eventueel vermeldingen verloren zijn. Door outreach te doen naar deze sites krijg je mogelijk je links terug.

Beste linkbuildingstrategieën

Er zijn verschillende linkbuildingstrategieën die wij kunnen toepassen om je linkprofiel te versterken. De beste linkbuildingstrategie is afhankelijk van jouw branche of niche. Wij gaan graag met jou op zoek welke linkbuilding techniek het beste past bij jouw linkprofiel. Samen zorgen wij voor de hoogst mogelijk autoriteitswaarde en inkomend verkeer voor jouw website.

Maatwerk linkbuilding voor optimale resultaten

Elke website en branche is uniek, daarom is het belangrijk om maatwerk linkbuilding toe te passen voor optimale resultaten. Wij analyseren de specifieke behoeften en doelstellingen van jouw bedrijf en website en ontwikkelen een op maat gemaakte linkbuildingstrategie. Hierbij richten wij ons op specifieke niches, relevante zoektermen in anchorteksten, lokale linkbuilding en/of internationale domeinen of andere unieke benaderingen die bij jou passen.

Onze maatwerk linkbuilding zorgt ervoor dat je de meest effectieve resultaten behaalt op basis van jouw specifieke situatie.

Onze werkwijze: Linkbuilding uitbesteden

1. We starten met een scherpe analyse
Welke websites linken al naar jouw site? Welke dragen écht bij aan je zichtbaarheid in Google? En waar liggen kansen om sterker te worden dan je concurrent?

2. Daarna kijken we naar je concurrenten
We onderzoeken waar zij hun beste links vandaan halen. Zo ontdekken we concrete mogelijkheden om jouw autoriteit uit te breiden.

3. Op basis daarvan maken we een slimme strategie
We kiezen voor duurzame groei, relevante links en een natuurlijke opbouw van ankerteksten. Gericht op resultaat.

4. Tijd voor actie: we bouwen links op
We nemen contact op met relevante websites, blogs en platforms. Soms via gastblogs, soms via een vermelding of samenwerking. Altijd met focus op kwaliteit.

5. We meten de resultaten
Welke links zorgen voor betere posities? Waar valt nog winst te behalen? Op basis van de data sturen we continu bij.

6. En dan? Nieuwe ronde, nieuwe kansen
We gaan opnieuw aan de slag met outreach. Zo groeit jouw linkprofiel verder en versterkt jouw online autoriteit – stap voor stap.

Man die aan het denken is over linkbuilding uitbesteden

5 voordelen van onze linkbuilding service

  1. Expertise en kennis voor een succesvolle linkbuilding strategie
  2. Jouw website gekoppeld aan relevante en kwalitatieve websites
  3. Toegang tot de nieuwste tools en technologieën qua linkbuilding
  4. Ontzorgen van het tijdrovende proces, lees: meer tijd voor belangrijke aspecten
  5. Rapportage en analyse van linkbuilding inspanningen voor optimale prestaties

De linkbuilding checklist

Dit veld is bedoeld voor validatiedoeleinden en moet niet worden gewijzigd.
Naam(Vereist)

Veelgestelde vragen

Wat is linkbuilding?

Linkbuilding uitbesteden is het proces van inkomende links van externe websites naar jouw eigen website verkrijgen. Deze linkverwijzing geeft aan dat er waardevolle content op jouw website staat, of dat jouw website als referentie wordt gebruikt. Simpelweg kan dit worden gezien als een “stem” voor jouw website.

Wat doet een linkbuilding bureau?

Een linkbuilding bureau zorgt voor relevante backlinks naar jouw website. Zo verhoog je je online autoriteit en verbeter je je positie in Google.

Waarom linkbuilding uitbesteden?

Door linkbuilding uit te besteden, bespaar je tijd en profiteer je van de kennis, contacten en strategie van specialisten. Zo haal je sneller betere resultaten.

Werkt linkbuilding nog steeds?

Ja, linkbuilding werkt nog steeds. Google gebruikt backlinks als een belangrijke rankingfactor om de betrouwbaarheid van websites te bepalen.

Waar plaatsen jullie de backlinks?

Wij plaatsen backlinks op relevante websites met een hoge domeinautoriteit en echte bezoekers. Zo zorgen we voor duurzame waarde voor jouw SEO.

Wat kost het om linkbuilding uit te besteden?

De kosten voor linkbuilding variëren. Dit hangt af van het aantal links, de kwaliteit van de websites en jouw doelen.

Blogs over linkbuilding

Deze klanten zijn ondersteboven van ons!

Renzo van Dongen

Renzo van Dongen

Digital content manager Peugeot

Of het nu over content of technische aanpassingen gaat, dat maakt niet uit. Martijn brieft dit op een hele heldere manier zodat dit lokaal of door ons hoofdkantoor in Frankrijk doorgevoerd kan worden. […] Sinds de start van onze samenwerking hebben we mooie resultaten behaald. Keep it up!

Marien van Stegeren

Eigenaar Kitcentrum

Wanneer je online onderneming groeit groeien de verwachtingen vaak ook, op elk gebied. Voor een groot gedeelte hadden we zelf de controle over SEO en de invulling hiervan. We kwamen er achter dat onze eigen “algemene blik” niet meer toereikend was en hebben daarom Bureau Onder ingeschakeld. Verrassend en helder. We hebben een fijne samenwerking opgebouwd, mede omdat Martijn  ook met regelmaat met Eline of Mariska (afhankelijk van de case) bij ons op kantoor komt wat voor ons erg waardevol is!

Marten Stellingwerf

Webmaster

Martijn en Mariska maken het SEO verhaal begrijpelijk voor de leek en denken graag met ons mee. Het is fijn dat er elke maand een persoonlijk contact moment is met een uitgebreide rapportage en de mogelijkheid om alles te doorspreken.Na enkele maanden is het Onder al gelukt om met enkele van onze webshop pagina’s de nummer 1 posities te verkrijgen op Google. Wij zijn zeer tevreden over Onder.

Mark Prummel

SEO Specialist Stella Fietsen

Sinds enkele jaren is Onder is een gewaardeerde partner van Stella. Martijn is mijn sparringpartner voor complexe SEO vraagstukken en het extra paar kritische ogen dat ons scherp houdt. Samen hebben we een mooie groei gerealiseerd in online zichtbaarheid, bezoekersaantallen en leads. Onder onderscheidt zich door haar korte communicatielijnen en vakkundigheid. Ze spreken onze taal: niet zeuren, maar aanpakken. Daar houden we van!

Onder ons

Team van SEO specialisten

Het team van SEO bureau Onder bestaat uit enthousiaste SEO specialisten die graag samen met jou voor het beste resultaat gaan.

Maak kennis met ons team
Teamfoto SEO bureau Onder

Heb je vragen?

Wil je meer weten over SEO? Kan je website een nieuwe impuls gebruiken?
Neem contact op

OnderBouwing

Mis geen enkele SEO tip
  • Inzichten en tips op het gebied van SEO
  • Voor beginners en gevorderden
  • Van experimenten tot ontwikkelingen bij Google en van
    best practices tot eigen cases
  • Een kijkje achter de schermen bij SEO bedrijf Onder

"*" geeft vereiste velden aan

Dit veld is bedoeld voor validatiedoeleinden en moet niet worden gewijzigd.